
文章插图
派可数据财务可视化分析应用的优势不仅仅是节省企业用户的时间、人力和金钱成本 。更重要的是直接提供给企业一个完整的财务分析框架 。帮助企业快速的了解财务运营状况 。企业可以基于这样的一种财务分析框架不断地从各个角度提升企业财务分析人员的能力 。以及延伸更多的财务分析思考角度 。将财务能力真正的运用在企业的经营管理和业务上 。提升业务价值 。
在此过程中 。派可数据也非常愿意和各个企业共同成长 。不断的丰富财务分析模型和各项维度指标 。让企业通过财务分析对企业的经营管理洞察更清晰、更透彻 。

文章插图
企业内部财务人员自己做分析
vs
使用派可数据财务分析应用

文章插图
派可数据 。一天实现财务数据可视化分析

文章插图
注:以下数据均为演示环境数据 。请忽略数据的真实性和准确性

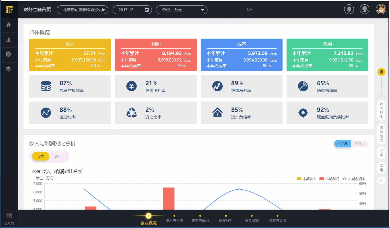
文章插图
企业概况

文章插图
收入与利润

文章插图
成本与费用

文章插图
融资分析

文章插图
资金余额

文章插图
收款与支出
由于篇幅有限 。派可数据财务分析应用的其它高级模块(包含自助可视化分析)、四大报表、分析报告、分析模型等展示省略 。

文章插图
其它非常人性化的产品设计 。例如在每一张图表中 。用户可以针对其中的数据提出自己的看法 。或者提供有效的说明以帮助其他同事更好的理解图表中的数据 。对于集团性公司 。图表的备注还可以设置为集团公司可见 。或者单独的某一个公司可见 。

文章插图
图表中的备注
每一个分析主题的最下方都有一个评论区域 。分析人员可以在这里进行企业财务分析相关的问题交流 。某一项问题的出现需要对其进行分析 。会涉及到多个图表 。它们之间也是有关联的 。通过添加评论 。可以对这一个分析主题下的全部图表所反映出来的问题做出说明和分析反馈 。既可以沉淀分析和思考的过程 。又可以让信息变得更加透明、更易追踪、省去了繁杂的电子邮件解释和说明 。包括制图说明的过程 。当产品分析不完全满足分析的要求时 。用户自己可以做补充数据分析 。然后将分析的截图或者其它图片以评论和文字的形式发表 。

文章插图
各个分析主题中的评论

文章插图
除此之外 。我们还针对广大的财务人员提供了一个线上的财务交流社区 。其中包括财务相关的文章资讯、问答以及产品 WIKI 等 。方便大家学习、交流和成长 。

文章插图
派可数据财务社区首页

文章插图
派可数据财务社区问答
【有什么数据分析的应用和软件?】

文章插图
派可数据财务社区产品 WIKI

文章插图

文章插图
Q:财务可视化分析应用可以对接哪些财务系统?
A:派可数据财务可视化分析应用使用接口式开发架构 。产品安装部署即可使用 。目前可以对接市面上主流的所有财务系统的不同版本 。例如用友的 T 系列、U8、U9、NC 等 。如果企业使用的是自己内部开发的财务系统 。我们也可以很快的对接和部署 。
Q:产品如何保证企业财务数据的安全性?
- 信用卡欠款6年没有偿还能力会坐牢吗
- 什么情况会数罪并罚,什么情况按最高犯罪处罚 什么情况会数罪并罚
- 最快速的运动减肥方法有什么?
- 第一次办医保卡在哪里办?需要什么材料?
- 灵活就业人员失业保险缴纳要什么条件?灵活就业人员可以补交失业保险吗?
- 南通2023上半年中小学教资面试考区有哪些?
- 手上烟黄太重怎么洗掉
- 洗衣机上水中途暂停 洗衣机为什么进水停不了
- 林内热水器湖南总代理是什么故障?怎么解决
- 日行一善下一句是什么 日行一善下一句是啥
